Invincible Martingale EA 是一种完全自动化的网格马丁格尔系统,它利用澳元、加元和新西兰元之间独特的价格变动。基本策略是基于这样的观察:这些货币对在发生重大方向性变动后往往会恢复到原来的位置。这一特征为可以从这些波动中抓住机会的交易策略奠定了基础。
Invincible Martingale EA 专门使用三种货币对运行:AUDCAD、AUDNZD 和 NZDCAD。其核心策略涉及网格鞅系统,这是一种在亏损交易后增加交易规模以预期恢复盈利状况的方法。这种方法旨在从观察到的这些货币对在朝一个方向大幅波动后返回到初始状态的趋势中获得最大收益。
- 简单性: EA 易于使用,无需调整复杂的参数。这使得即使是那些刚开始使用自动交易系统的人也可以使用它。(但如果您有兴趣修改它,它确实有高级设置)
- 集中交易策略: EA 通过将其操作限制在三种特定货币对上,利用这些货币之间的独特关系来瞄准特定的市场动态。
注意事项和风险
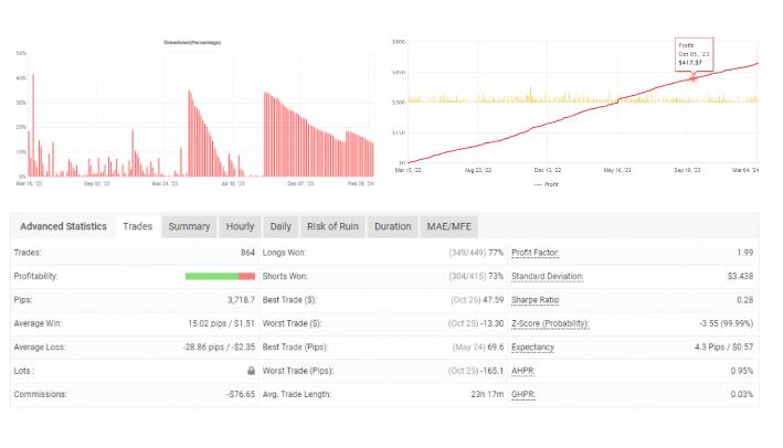
虽然无敌鞅EA 提出了一种有吸引力的策略,但了解固有风险至关重要,尤其是与网格鞅方法相关的风险。该策略涉及在亏损后增加投资,这可能存在风险并导致大幅回撤。历史优化可能会显示出有希望的结果,但重要的是要记住,过去的表现并不代表未来的结果。外汇市场的不可预测性意味着始终存在重大财务损失的风险。
Martingale EA 的建议
- 当以 1:200 或更高的杠杆使用 Invincible Martingale EA 进行交易时,请根据“重大风险”设置或较低风险级别考虑以下存款指南:
- 对于 1 个货币对,定期存款为 666 美元
- 对于 2 个货币对,定期存款为 1350 美元
- 对于 3 个货币对,定期存款为 2000 美元
- 它适用于AUDCAD、AUDNZD 和 NZDCAD。(适用于任何货币对)
- 它适用于 M15。(在任何时间范围内工作)
- 此 Martingale EA 应持续在 VPS 上工作以获得稳定的结果。
![图片[1]-无敌马丁格尔 EA -外汇EA资源网](https://www.eababa.com/wp-content/uploads/2024/03/20240318155340448-75209.jpg)
© 版权声明
文章版权归作者所有,未经允许请勿转载。
THE END








![终极外汇EA V1.8 [最新版]-外汇EA资源网](https://www.eababa.com/wp-content/uploads/2023/09/b90848f2c6163429-300x194.jpg)







请登录后查看评论内容